文章来源:互联网作者:欧易app下载发布时间:2024-12-09 16:01:00
4 个月前,Marsbit 曾大胆预言:DeFi 赛道的转折点或已悄然来临,众多优质项目迎来了绝佳的布局机会。
如今,4 个月过去,DeFi 市场用亮眼的数据证明了这一结论的准确性。无论是代币表现、总锁定价值(TVL),还是借贷量等关键指标,均展现出强劲的复苏势头。
这一切表明,这个曾被认为「跌跌不休」的领域,正逐步从低谷中崛起,并打下了更坚实的经济基础与创新路径。

DeFi市值表,数据源于CoinGecko
回顾这段时间,DeFi 市场市值从 705 亿美元迅速攀升至 1324 亿美元,代币平均涨幅达到 87%,大幅领先加密货币整体市场 67% 的平均涨幅。这不仅体现了 DeFi 在市场回暖中的卓越表现,更凸显了其在未来爆发中的巨大潜力。

DeFiPulseIndex,源于Messari
Index Coop 的 DeFi Pulse Index (DPI) 是一种代币化指数,用于追踪以太坊区块链上可用的顶级去中心化金融 (DeFi) 资产的表现。DPI 通过单一代币为 DeFi 领域提供多元化投资,简化用户的投资流程。它包括 Uniswap、Aave 和 MakerDAO 等资产,代表了广泛的 DeFi 项目。
比特币在 12 月份创下了历史新高,但是我们能发现近期大部分的 DeFi 代币的表现远远领先于 BTC 和 ETH。
DeFi Pulse 指数(DPI)在近一个多月快速拉升,截至发稿,已超过今年 3 月顶峰时期的水平。
这意味着大多数 DeFi 代币的价格已经创下了新高,投资者达成了平均超过 110% 的收益水平。

多链DeFi总TVl,数据源于DeFiLlama
截至 2024 年 12 月 6 日,多链 DeFi 的总锁定价值(TVL)为 1346 亿美元,较 8 月份 846 亿美元的水平上涨超 59%,虽然这一数字较 2021 年 12 月创下的历史峰值 1868 亿美元还有 38% 的水平,但此时已经显示出明显的上升趋势,部分可以归因于资产整合的普遍增加,例如以太坊和比特币的封装资产创下新高等,同时,外部利好的加密政策也对这一上升趋势有所贡献。

以太坊主要借贷协议,数据源于TokenTerminal
借贷量——衡量借贷协议中未偿债务的价值——目前为 188 亿 美元。这已经接近了 2021 年 3 月和 11 月的巅峰水平 200 亿美元。对贷款杠杆的需求上升直接造成了 DeFi 生态的繁荣。

所有Dex总交易量,数据源于DeFiLlama
近几个月 DEX 交易量激增,上个月交易量已经达到了 3723 亿美元,已经超过了 2021 年 11 月峰值 2920 亿美元。当前 12 月交易量已经达到了 1010 亿美金,本月有望达到 4000 亿美金以上,再创新高。

Dex交易量排行榜,数据源于DeFiLlama
其中 Uniswap、Raydium、和 Pancakeswap 的 24 小时交易量分别于 61 亿、21 亿、18 亿美金稳居前三,分别代表了以太坊、Solana 和 BNB 生态的 Dex 龙头。从代币价格便可一目了然,Uni 价格由 6.5 美金涨至 16.2 美金,Ray 在过去 3 个月由 1.3 美金涨至 5 美金,Cake 价格由 1.5 美金涨至 4.1 美金。
由于交易活动和价格升值高度相关,伴随着 ETF 资金带来的流动性,这种上升趋势可能持续到明年 3 月。

稳定币排名,数据源于DeFiLlama
目前稳定币市值为 1968 亿美金,相比之前 1690 亿美金上涨 16%,创下历史新高。
值得注意的是,目前 USDe 市值突破 50 亿美元,超越 DAI 成为第三大市值稳定币,同时也是市值最大的去中心化稳定币。其治理代币 ENA 在过去 3 个月由 0.2 美金上涨至当前 1.1 美金。
稳定币在全球范围内获得了广泛关注和应用,逐渐从加密货币交易的狭义场景扩展为全球化支付的重要选择。
与此同时山寨币交易量增长主要由稳定币和法币交易对推动,而非传统的比特币交易对,这表明市场正在经历实质性增长,而非简单的资产轮换。稳定币流动性更好地解释了当前山寨币市场的暴涨。

DeFi赛道历年融资额。源于ROOTDATA
DeFi 领域的风险投资资金正在经历一场显著的复兴。
根据 Rootdata 的最新数据,今年 DeFi 领域的投资总额已经攀升至 14.8 亿美元。虽然这一数字尚未达到 2021 年的辉煌顶峰 22 亿美元,但已经明显摆脱了 2023 年的低谷,并且逼近 2022 年的水平,
DeFi 头部项目的创新与未来前景
在 DeFi 赛道中,头部项目(根据 CoinGecko 市值排名前五名 DeFi 项目)如 Aave、Uniswap、Chainlink、Hyperliquid、Ethena 等都在不断创新和拓展业务边界,展现出了强大的生命力与市场竞争力。

Chainlink代币Link,源于CoinGecko
受益于 RWA 的叙事,Chainlink 代币 Link,在近 3 个月由 10 美金涨至 24 美金。
Chainlink 的 LINK 代币,它主要用于支付数据检索节点的验证服务,而除了这一点,代币本身并未提供太多效用。尽管有人认为 Chainlink 作为一个业务可以在没有 LINK 代币的情况下继续蓬勃发展,这种逻辑在基于现实世界资产(RWA)的代币上却会遇到问题,因为这些代币往往会自动成为收益资产,这种情况可能会引起监管机构,尤其是 SEC 的关注。
Chainlink 之所以是预言机赛道的龙头,主要在于其去中心化的网络设计、强大的安全性和广泛的生态整合。作为一个去中心化预言机网络,Chainlink 通过连接多个独立节点提供可靠且多样化的数据源,避免了单点故障的风险。它与多个区块链平台及传统金融机构(如 Google Cloud、Oracle 等)合作,支持跨链兼容,扩展了智能合约的应用场景。
此外,Chainlink 采用激励机制和质押机制确保数据的准确性和安全性,同时不断创新技术,如链下计算和隐私保护解决方案,进一步增强智能合约的功能。凭借其技术优势、广泛的合作伙伴和强大的社区支持,Chainlink 稳居预言机领域的领导地位。
LINK 可能的推动力量包括:
Chainlink 生态系统中的关键发展和更新,比如即将上线的 Staking v0.2 平台;
五个 Chainlink 服务被集成到七个不同的链中,包括 Base 和 Arbitrum;
与 SWIFT 等金融实体合作,利用 Chainlink 的跨链互操作协议(CCIP)进行资产代币化和跨链互操作的众多合作;
RWA 领域 TVL 的激增和围绕这个叙事的炒作。

Uniswap交易量与收入,源于DeFiLlama
自 2020 年 5 月 V2 版本上线以来,Uniswap 在去中心化交易领域的市场份额经历了波动起伏。它曾在 2020 年 8 月创下近 78.4% 的市场份额高峰,但随后在 2021 年 11 月,随着 DEX 竞争的加剧,跌至 36.8% 的低谷。然而,Uniswap 不仅成功恢复了势头,还凭借近 70% 的市场份额证明了其韧性与复苏能力。同时,Uniswap 也创下了月均交易额 944 亿美元的历史新高。
作为领先的自动做市商(AMM)协议,Uniswap V4 的流动性池更新再次展示了其在去中心化交易协议领域的创新和领导地位。这一系列改进增强了协议的灵活性和可扩展性,显著提升了其市场竞争力,使得 Uniswap V4 在多个方面领先于竞争对手,继续巩固其在 DeFi 生态中的主导地位。

Hyperliquid代币HYPE,源于CoinGecko
在加密货币领域,许多项目依赖炒作和交易量补贴来吸引关注,但 Hyperliquid 则不同。它没有做宣传,也没有接受风投融资,完全依靠强大的产品实力超越竞争对手。Hyperliquid 是一个去中心化的永续合约交易所,同时拥有高速增长的现货市场,并积极推进 meme 文化。团队通过开发专为高频交易优化的 L1 公链,打算解决当前 L1 和 L2 公链的性能瓶颈。链上订单簿的设计确保了交易的公开透明,避免了传统中心化交易所的「抢先交易」和信息优势问题。Hyperliquid 的目标不仅仅是合约交易,而是构建一个完整的链上金融生态系统,推动 DeFi 领域的创新,进一步扩展至高效的去中心化期权市场等。
除了强大的技术和产品,Hyperliquid 还得到了社区的支持,许多用户以「xxx.hl」作为用户名,表达对平台的信任和支持。对于如何在 Hyperliquid 发币前捕获价值,投资者可以选择购买其标志性 meme 币「purr」、注资 HLP 或购买 Hyperliquid Point。由于 Hyperliquid 没有风投支持,且盈利能力强,他们有足够的空间提高积分的空投比例,预计至少 15% 的代币会用于空投。作为一名交易员和 DeFi 爱好者,我对 Hyperliquid 充满信心,认为现在正是参与其增长的最佳时机。
当前 OKX 已上线 Hyperliquid(HYPE)盘前交易,报价 14 美金,接下来或将上线更多交易所。

AAVETVL与收入,源于DeFiLlama
Aave 是历史最悠久的 Defi 项目之一,其在 2017 年完成了融资之后,完成了从点对点借贷(彼时项目还叫 Lend)向点对池借贷模式的转型,并在上一个牛市周期超越了同赛道的头部项目 Compound,目前无论是市场份额还是市值,都是借贷赛道的第一名。
TVL 超过 216 亿美元。Aave 的收入已经连续半年超过上一个牛市高峰期,具有强大的盈利能力。
截止撰稿时,AAVE 代币价格超过 257 美金,过去 3 个月涨幅超过 83%,创下了 2 年内的新高

Ethena代币ENA,源于CoinGecko
过去的一个月中,USDe 发行总量由 24 亿美元增加至 50 亿美元,实现超 110% 的月度增长。USDE 也一举超越 DAI 成为市值最大的去中心化稳定币。

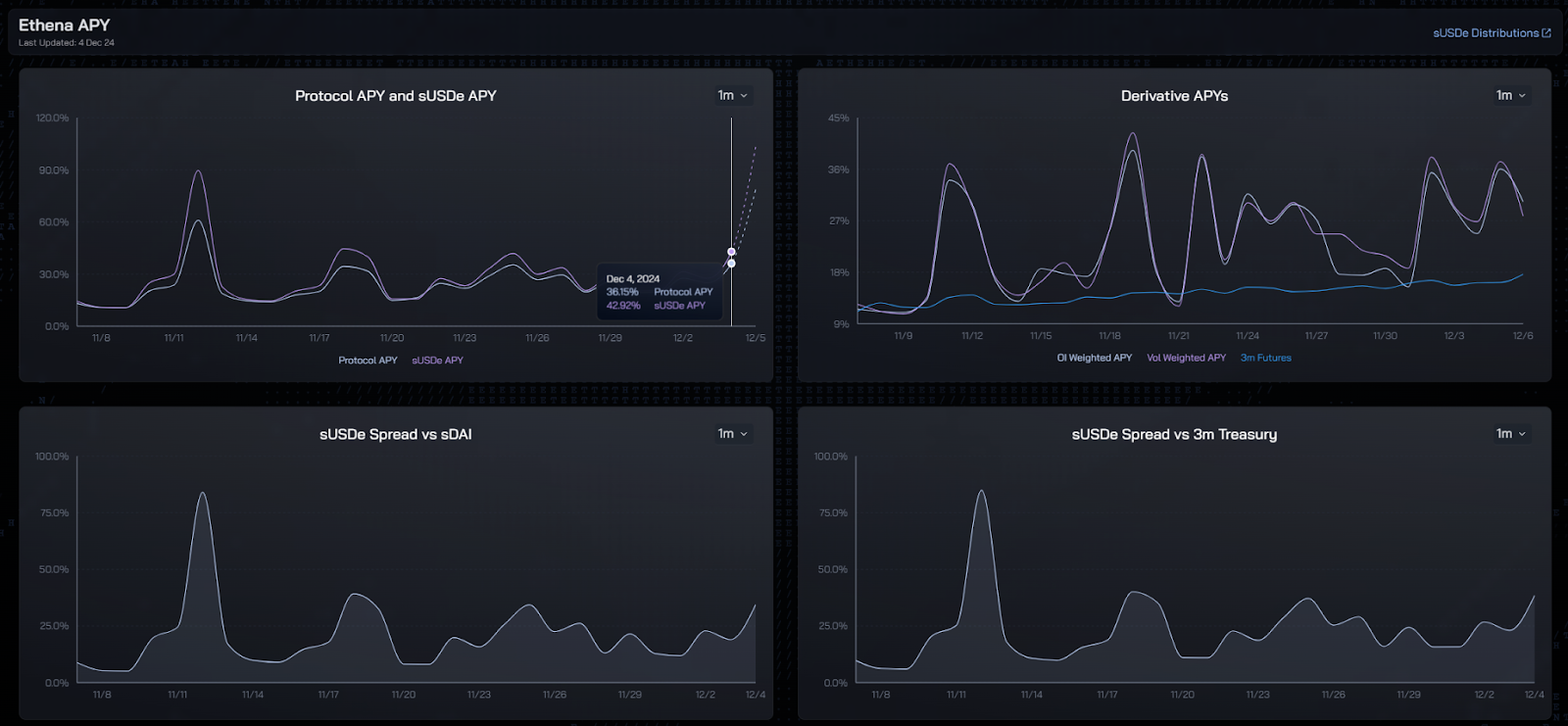
Ethena协议年化率,源于Ethena官网
Ethena 其底层逻辑是 BTC 突破新高以后,做多情绪浓烈,资金费率的提升拉高了 USDe 的质押收益率,并带来 USDe 的增长。尽管较前几日有所下降,12 月 6 日 Ethena 官网显示的 APY 有 40% 左右。
在这个增长螺旋中,几乎每一个参与者都是受益者,USDE 的杠杆挖矿者 / 贷款人可以通过杠杆获得极高但是变动的收益率。
展望未来,DeFi 市场将在以下几个方面持续深化发展:
机构化发展:随着越来越多的传统金融机构进入 DeFi 领域,机构化投资将成为 DeFi 市场的重要推动力,带来更多资金和技术支持。
跨链与互操作性:跨链技术的成熟将进一步推动 DeFi 应用的普及,尤其是在 Chainlink 等预言机的帮助下,DeFi 将实现更广泛的跨链协作与数据共享。
合规性与监管:随着监管框架的逐步完善,DeFi 市场将逐渐适应更严格的合规要求,这将为市场的长期健康发展铺平道路。
用户体验优化:DeFi 平台将通过不断优化用户体验和降低进入门槛,吸引更多非技术用户参与到这一生态中,推动 DeFi 的普及。
总结而言,尽管 DeFi 在短期内面临着一些波动,但从市场数据来看,DeFi 的复苏势头已非常明显。随着核心项目的不断创新、机构投资的增加以及政策的逐步支持,DeFi 生态将在未来几年展现出更加广阔的发展前景。
,